Tableaux de Bord RH
Ne naviguez plus à vue. Nous transformons vos données de paie, souvent sous-exploitées, en de puissants outils de pilotage pour éclairer vos décisions stratégiques en matière de ressources humaines.

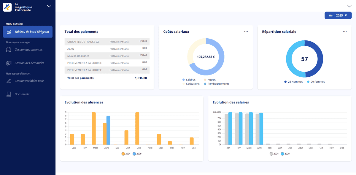
Passez de la donnée brute à la décision éclairée
Vos données sociales sont une mine d'or, mais sont-elles exploitées ? Chaque bulletin de paie, chaque absence, chaque entrée ou sortie de salarié génère des données crues. Elles recèlent des informations vitales sur la santé de votre entreprise : coût réel et évolution de la masse salariale, dynamiques d'absentéisme, rotation des équipes... Malheureusement, sans les bons outils d'analyse, ces informations restent souvent enfouies dans des fichiers complexes et inexploitables par le dirigeant.
Notre service de Tableaux de Bord RH a un objectif simple : rendre vos données intelligentes et actionnables. Nous ne vous livrons pas de simples tableurs Excel. Nous construisons avec vous des indicateurs de performance (KPIs) réellement pertinents pour votre activité. Nous les présentons ensuite sous une forme visuelle, simple à comprendre et immédiatement exploitable pour vous et vos managers.
- Suivi et analyse de votre masse salariale
- Calcul et reporting de l'absentéisme et du turnover
- Aide à la mise en place de l'Index Égalité Homme/Femme
- Production des données pour la Base de Données Économiques, Sociales et Environnementales (BDESE)
- Suivi des effectifs en ETP (Équivalent Temps Plein)
- Rapports personnalisés selon vos indicateurs clés de performance (KPIs)
- Analyses comparatives sur plusieurs périodes
- Visualisation graphique de vos données clés
Ces tableaux de bord deviennent un véritable outil de dialogue social et stratégique. Ils vous permettent de suivre l'évolution de votre masse salariale avec une précision chirurgicale, d'identifier les causes d'un turnover élevé dans un service, mais aussi de remplir vos obligations légales (comme l'Index Égalité Homme/Femme ou la BDESE) sans effort et sans stress. Vous disposez enfin de données factuelles pour piloter votre capital humain, anticiper les tendances et aligner votre stratégie RH sur vos objectifs business.
Vos avantages
Pilotage Stratégique
Prenez des décisions basées sur des faits, pas des intuitions.
Visibilité Accrue
Comprenez les tendances clés de vos ressources humaines.
Respect des Obligations
Produisez facilement les indicateurs légaux (Index, BDESE...).
Communication facilitée
Partagez des données fiables avec vos managers et le CSE.
Besoin de plus de visibilité ?
Parlons de vos besoins en reporting pour construire vos tableaux de bord sur-mesure.
Discutons-enPrêt à déléguer votre gestion sociale en toute sérénité ?
Concentrez-vous sur votre cœur de métier. Laissez nos experts prendre en charge la complexité de la paie et de la gestion RH pour vous.
Discutons de votre projet